云博
  • 首页
  • 关于我们
    • 联系我们
    • 资质荣誉
    • 加入我们
  • 解决方案
    • 水利水务
    • 管廊隧道
    • 公共设施
    • 工业制造
    • 农林牧渔
    • 新能源
  • 产品与服务
    • 智能设备
    • 仪表
    • 自控设备
    • 配电设备
    • 软件产品
    • 新能源
  • 服务支持
    • 资料中心
    • 证书下载
  • 成功案例
    • 水利水务
    • 管廊隧道
    • 医院校园
    • 工业制造
  • 新闻资讯
    • 公司新闻
    • 行业动态
  • 联系我们   13731283223
  • EN
智能设备仪表自控设备配电设备软件产品新能源
首页 > 产品与服务 > 软件产品 > 大气治理系统
环境监测系统
环境监测系统

        环境监控系统是一个综合利用计算机网络技术、数据库技术、通信技术、自动控制技术、...MORE >>

油烟浓度在线监测系统
油烟浓度在线监测系统

   油烟在线监测系统是一套高性能的油烟监测、数据采集、数据传输、数据统计与分析系统。 MORE >>

CEMS烟气排放连续监测系统
CEMS烟气排放连续监测系统

     烟气排放连续监测系统适用于各种锅炉连续废气排放量的监测,采用直接抽取法,可以连续在线监测颗粒物的浓度...MORE >>

垃圾焚烧炉烟气净化自控
垃圾焚烧炉烟气净化自控

MORE >>

可燃气体监测系统
可燃气体监测系统

   本检测报警系统就是为了实现对公共建筑、生产车间、仓库等处的可燃气体进行实时浓度监测与报警实现和集中统一管理。...MORE >>

布袋除尘脱硝控制系统
布袋除尘脱硝控制系统

本系统为脱硫脱硝设备实现自动化控制,控制方式采用PLC和上位机对低压设备集中控制,实现脱硫脱硝设备的所有电机与仪表信号的自动控...MORE >>

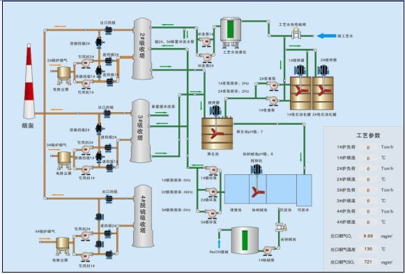
烟气脱硫管理系统
烟气脱硫管理系统

烟气脱硫管理系统,承担了整个脱硫系统的仪表控制和电气控制任务。该自动控制系统采用PLC集中控制方式,并具有控制面板转换手动功能,通过现场操作...MORE >>

污染源在线监测管理系统
污染源在线监测管理系统

   在线监测系统由采样系统、测量系统、数据采集传输系统三部分组成。采样系统由泵、采样管路、专用采样器、控制单元等...MORE >>

脱硫废水零排放管理系统
脱硫废水零排放管理系统

MORE >>

联系我们
  • 地址:河北省保定市七一东路1999号
  • 手机:13731283223 赵经理
  • 邮件:835598731@qq.com
  • 友情链接:
  • 抖音bilbil知乎头条号百家号
产品与服务
  • 智能设备
  • 仪表
  • 自控设备
  • 配电设备
  • 软件产品
  • 新能源
解决方案
  • 水利水务
  • 管廊隧道
  • 公共设施
  • 工业制造
  • 农林牧渔
  • 新能源
微信公众号

Copyright © 2023 保定云博网络科技有限公司  All rights reserved.  冀ICP备19034094号-1  冀公网安备13060602001788号